Home

Introduction to Amazon EC2

Project Overview

This project provided me with a basic overview of launching, resizing, managing, and monitoring an Amazon EC2 instance.

Amazon Elastic Compute Cloud (Amazon EC2) is a web service that provides resizable compute capacity in the cloud. It is designed to make web-scale cloud computing easier for developers.

Amazon EC2's simple web service interface allowed me to obtain and configure capacity with minimal friction. It provides complete control of computing resources and lets you run on Amazon's proven computing environment. Amazon EC2 reduces the time required to obtain and boot new server instances to minutes, allowing you to quickly scale capacity, both up and down, as your computing requirements change.

Amazon EC2 changes the economics of computing by allowing you to pay only for capacity that you actually use. Amazon EC2 provides developers the tools to build failure resilient applications and isolate themselves from common failure scenarios.

Topics covered

By the end, I was able to:

Task 1: Launching my EC2 instance

In this task, I launched an Amazon EC2 instance with termination protection. Termination protection prevents you from accidentally terminating an EC2 instance. I deployed my instance with a User Data script that allowed me to deploy a simple web server.

In the AWS Management Console on the Services menu, I chose EC2.

In the left navigation pane, I chose EC2 Dashboard to ensure that I was on the dashboard page.

I chose Launch instance, and then selected Launch instance.

Step 1: Naming my EC2 instance

When I named my instance, AWS created a key value pair. The key for this pair is Name, and the value is the name I entered for my EC2 instance.

In the Name and tags pane, in the Name text box, I entered Web Server.

Step 2: Choosing an Amazon Machine Image (AMI)

An AMI provides the information required to launch an instance, which is a virtual server in the cloud. An AMI includes the following:

The Quick Start list contains the most commonly used AMIs. You can also create your own AMI or select an AMI from the AWS Marketplace, an online store where you can sell or buy software that runs on AWS.

I located the Application and OS Images (Amazon Machine Image) pane.

Under AMI Machine Image (AMI), I noticed that the Amazon Linux 2 AMI image was selected by default. I kept this setting.

Step 3: Choosing an instance type

Amazon EC2 provides a wide selection of instance types optimized to fit different use cases. Instance types comprise varying combinations of CPU, memory, storage, and networking capacity and give you the flexibility to choose the appropriate mix of resources for your applications. Each instance type includes one or more instance sizes so that you can scale your resources to the requirements of your target workload.

I selected a t3.micro instance. This instance type has 2 virtual CPU and 1 GiB of memory.

From the dropdown, I selected t3.micro.

Step 4: Configuring a key pair

Amazon EC2 uses public–key cryptography to encrypt and decrypt login information. To log in to your instance, you must create a key pair, specify the name of the key pair when you launch the instance, and provide the private key when you connect to the instance.

I did not log in to my instance, so I did not require a key pair.

In the Key pair (login) pane, I selected Proceed without a key pair (Not recommended).

Step 5: Configuring the network settings

I used this pane to configure networking settings.

The VPC indicates which virtual private cloud (VPC) you want to launch the instance into. You can have multiple VPCs, including different ones for development, testing, and production.

In the Network settings pane, I chose Edit

For VPC - required, I selected Lab VPC.

Still in the Network settings pane, I configured the Security Group as follows:

A security group acts as a virtual firewall that controls the traffic for one or more instances. When you launch an instance, you associate one or more security groups with the instance. You add rules to each security group that allow traffic to or from its associated instances. You can modify the rules for a security group at any time; the new rules are automatically applied to all instances that are associated with the security group.

Under Inbound security groups rules I selected the Remove

I did not log into my instance using SSH. Removing SSH access improved the security of the instance.

Step 6: Adding storage

Amazon EC2 stores data on a network-attached virtual disk called Amazon Elastic Block Store (Amazon EBS).

I launched the EC2 instance using a default 8 GiB disk volume. This is my root volume (also known as a boot volume).

In the Configure storage pane, I kept the default storage configuration.

Step 7: Configuring advanced details

I expanded the Advanced details pane.

I selected the dropdown for Termination protection, then chose Enable.

When you launch an instance in Amazon EC2, you have the option of passing user data to the instance. These commands can be used to perform common automated configuration tasks and even run scripts after the instance starts.

I copied the following commands, and pasted them into the User data text box.

#!/bin/bash yum -y install httpd systemctl enable httpd systemctl start httpd echo '

Hello From Your Web Server!

' > /var/www/html/index.html

The script does the following:

Step 8: Launching an EC2 instance

Now that I had configured my EC2 instance settings, it was time to launch my instance.

In the right pane, I chose Launch instance

I chose View all instances

The instance appeared in a Pending state, which means it was being launched. It then changed to Running, which indicated that the instance had started booting. There was a short time before I could access the instance.

The instance received a public DNS name that I could use to contact the instance from the Internet.

I selected the box next to my Web Server. The Details tab displayed detailed information about my instance.

To view more information in the Details tab, I dragged the window divider upward.

I reviewed the information displayed in the Details, Security and Networking tabs.

I waited for my instance to display the following:

Note: Refresh if needed.

Task 2: Monitor My Instance

Monitoring is an important part of maintaining the reliability, availability, and performance of your Amazon Elastic Compute Cloud (Amazon EC2) instances and your AWS solutions.

I selected the instance by checking the box next to the instance and navigated to the bottom of the screen to the Status checks tab.

With instance status monitoring, you can quickly determine whether Amazon EC2 has detected any problems that might prevent your instances from running applications. Amazon EC2 performs automated checks on every running EC2 instance to identify hardware and software issues.

I noticed that both the System reachability and Instance reachability checks had passed.

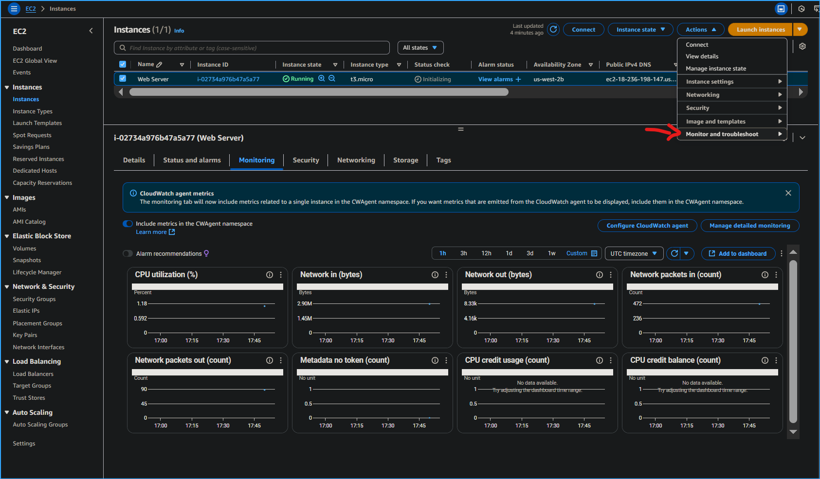
I selected the Monitoring tab.

This tab displays Amazon CloudWatch metrics for your instance. Currently, there were not many metrics to display because the instance was recently launched.

I could choose a graph to see an expanded view.

Amazon EC2 sends metrics to Amazon CloudWatch for your EC2 instances. Basic (five-minute) monitoring is enabled by default. You can enable detailed (one-minute) monitoring.

In the Actions menu, I selected Monitor and troubleshoot Get Instance Screenshot.

This showed me what my Amazon EC2 instance console would look like if a screen were attached to it.

If you are unable to reach your instance via SSH or RDP, you can capture a screenshot of your instance and view it as an image. This provides visibility as to the status of the instance, and allows for quicker troubleshooting.

I selected Cancel located at the bottom of the instance screenshot.

I successfully explored several ways to monitor my instance.

Task 3: Update My Security Group and Access the Web Server

When I launched the EC2 instance, I provided a script that installed a web server and created a simple web page. In this task, I accessed content from the web server.

I selected the instance by checking the box and selected the Details tab.

I copied the Public IPv4 address of my instance to my clipboard.

I opened a new tab in my web browser, pasted the IP address I just copied, then pressed Enter.

I was not able to access my web server because the security group was not permitting inbound traffic on port 80, which is used for HTTP web requests. This is a demonstration of using a security group as a firewall to restrict the network traffic that is allowed in and out of an instance.

To correct this, I updated the security group to permit web traffic on port 80.

I kept the browser tab open, but returned to the EC2 Management Console tab.

In the left navigation pane, I selected Security Groups located under Network & Security.

I selected Web Server security group.

I selected the Inbound rules tab.

The security group currently had no rules.

I selected Edit inbound rules then selected Add rule and configured the rule with the following settings:

I selected Save rules

I returned to the web server tab that I previously opened and refreshed the page.

I saw the message Hello From Your Web Server!

I successfully modified my security group to permit HTTP traffic into my Amazon EC2 Instance.

Task 4: Resize My Instance: Instance Type and EBS Volume

As your needs change, you might find that your instance is over-utilized (too small) or under-utilized (too large). If so, you can change the instance type. For example, if a t3.micro instance is too small for its workload, you can change it to an m5.medium instance. Similarly, you can change the size of a disk.

Stop My Instance

Before I could resize an instance, I had to stop it.

When you stop an instance, it is shut down. There is no charge for a stopped EC2 instance, but the storage charge for attached Amazon EBS volumes remains.

On the EC2 Management Console, in the left navigation pane, I selected Instances.

Web Server was already selected.

I selected Instance state > Stop instance.

I selected Stop

My instance performed a normal shutdown and then stopped running.

I waited for the Instance State to display: stopped

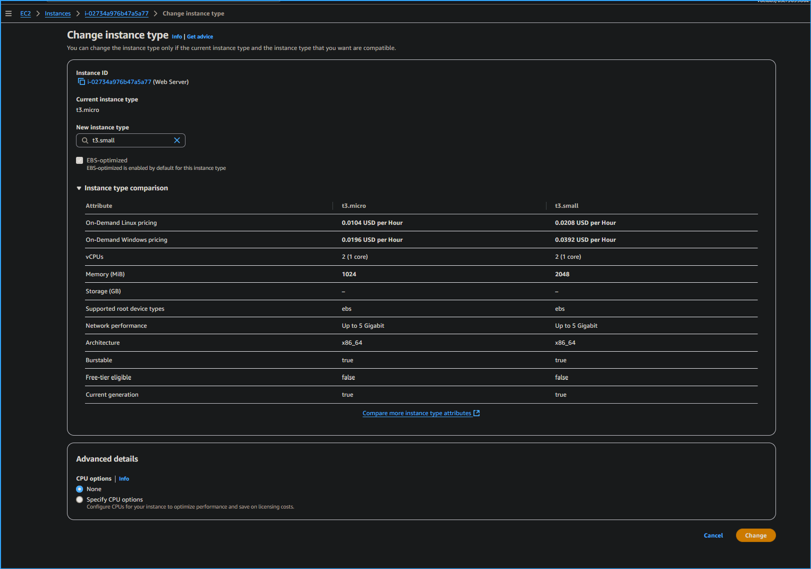
Change The Instance Type

In the Actions menu, I selected Instance Settings Change Instance Type, then configured:

I selected Apply

When the instance was started again it would be a t3.small, which has twice as much memory as a t3.micro instance.

Resize the EBS Volume

In the left navigation menu, I selected Volumes located under Elastic Block Store.

I selected the volume by checking the box, and navigated to the Actions menu, selected Modify Volume.

The disk volume currently had a size of 8 GiB. I increased the size of this disk.

I changed the size to: 10

I selected Modify

I selected Modify to confirm and increase the size of the volume.

Start the Resized Instance

I started the instance again, which now had more memory and more disk space.

In left navigation pane, I selected Instances.

I selected the Web Server instance by checking the box, then navigated to Instance state > Start instance.

I successfully resized my Amazon EC2 Instance. In this task I changed my instance type from t3.micro to t3.small. I also modified my root disk volume from 8 GiB to 10 GiB.

Task 5: Test Termination Protection

You can delete your instance when you no longer need it. This is referred to as terminating your instance. You cannot connect to or restart an instance after it has been terminated.

In this task, I learned how to use termination protection.

In left navigation pane, I selected Instances.

I selected the Web Server instance by checking the box and navigated to the top and selected Instance state menu, selected Terminate instance.

Note: There is a message that says: On an EBS-backed instance, the default action is for the root EBS volume to be deleted when the instance is terminated. Storage on any local drives will be lost. It will ask if you are sure that you want to terminate the instance. You will be able to select the Terminate button.

Note: I noticed that the instance did not terminate and a red error message popped up at the top that said: Failed to terminate an instance: The instance may not be terminated. This is because it has termination protection enabled.

In the Actions menu, I selected Instance settings Change termination protection.

I unchecked Enable followed by Save

I could now terminate the instance.

In the Actions menu, I selected Instance State Terminate instance.

I selected Terminate

I successfully tested termination protection and terminated my instance.

Related Topics